Cara Melihat Statistik Data di Bliss
Pernah penasaran bagaimana performa loyalty program kamu? Bliss sudah memiliki fitur Statistik Data yang akan membuatmu lebih mudah dalam memeriksa semua informasi penting, mulai dari jumlah member, transaksi, hingga campaign yang berjalan.
Semua data ini dirangkum dalam dashboard yang super praktis dan bisa difilter sesuai kebutuhan. Yuk, simak caranya!
Cara melihat statistik data:
1. Akses dashboard statistik
Setelah login, kamu akan langsung melihat halaman landing page dengan dashboard statistik. Dashboard ini menyajikan berbagai data operasional membership yang mencakup:
- Membership: Total jumlah member berdasarkan status mereka di loyalty program.

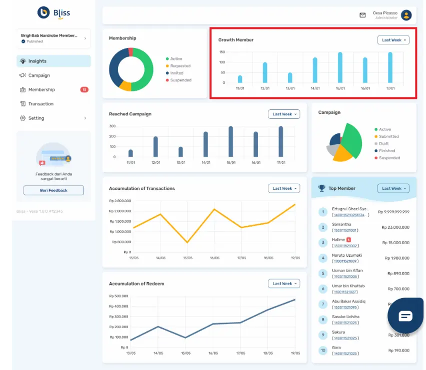
- Growth Member: Penambahan member secara berkala sesuai rentang waktu yang kamu pilih.

- Reached Campaign: Jumlah campaign yang sudah dilihat oleh member dalam rentang waktu tertentu.

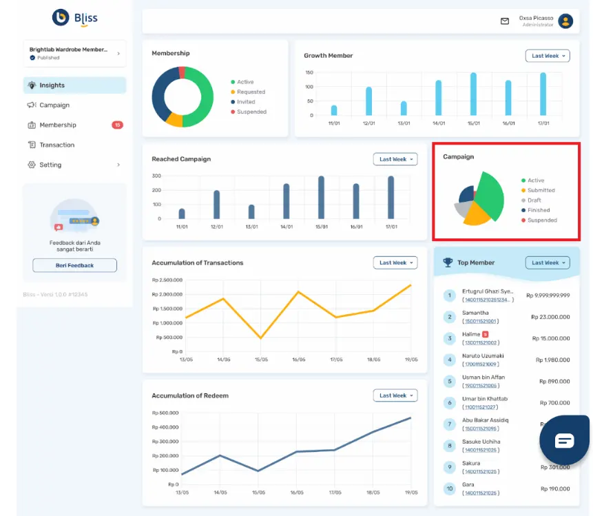
- Campaign: Total jumlah campaign berdasarkan statusnya di loyalty program.

- Accumulation of Transaction: Nominal transaksi membership dalam rentang waktu tertentu.

- Accumulation of Redeem: Nominal redeem membership dalam rentang waktu tertentu.

- Top Member: Daftar 10 member dengan nilai transaksi tertinggi hingga terendah dalam rentang waktu tertentu.

2. Gunakanlah filter waktu
Untuk mempermudah proses analisis, Bliss menyediakan filter waktu yang bisa kamu sesuaikan:
- Last Week: Menampilkan data 7 hari terakhir dengan pembagian waktu dalam satuan hari.
- Last Month: Menampilkan data 30 hari terakhir dengan pembagian waktu dalam satuan hari.
- Last Year: Menampilkan data setahun terakhir dengan pembagian waktu dalam satuan bulan.
Dengan filter ini, kamu bisa fokus pada data tertentu sesuai kebutuhan program loyalitasmu.
Video tutorial
Tutorial di atas akan lebih lengkap kalau kamu tonton videonya juga di bawah ini: